- Published on
Deploy Prometheus Monitoring Service
- Authors

- Name
- Sunway
- @sunwayz365
1 Node Exporter
1.1 Install Node Exporter
mkdir -p /app/monitor
cd /app/monitor
wget https://github.com/prometheus/node_exporter/releases/download/v1.7.0/node_exporter-1.7.0.linux-amd64.tar.gz
wget https://github.com/prometheus/blackbox_exporter/releases/download/v0.25.0/blackbox_exporter-0.25.0.linux-amd64.tar.gz
tar -xvf node_exporter-1.7.0.linux-amd64.tar.gz
tar -xvf blackbox_exporter-0.25.0.linux-amd64.tar.gz
mv blackbox_exporter-0.25.0.linux-amd64 blackbox_exporter
mv node_exporter-1.7.0.linux-amd64 node_exporter
rm -f *.tar.gz
1.2 Config Systemd Service
# groupadd prometheus
# useradd -g prometheus -m -d /var/lib/prometheus -s /sbin/nologin prometheus
# please use a user instead of root in production env
cat > /lib/systemd/system/node_exporter.service << EOF
[Unit]
Description=node_export
Documentation=https://github.com/prometheus/node_exporter
After=network.target
[Service]
Type=simple
User=root
ExecStart=/app/monitor/node_exporter/node_exporter
Restart=on-failure
[Install]
WantedBy=multi-user.target
EOF
cat > /lib/systemd/system/blackbox_exporter.service << EOF
[Unit]
Description=blackbox_exporter
After=network.target
[Service]
User=root
Type=simple
ExecStart=/app/monitor/blackbox_exporter/blackbox_exporter --config.file=/app/monitor/blackbox_exporter/blackbox.yml
Restart=on-failure
[Install]
WantedBy=multi-user.target
EOF
ln -s /app/monitor/blackbox_exporter/blackbox_exporter /usr/bin/blackbox_exporter
ln -s /app/monitor/node_exporter/node_exporter /usr/bin/node_exporter
1.3 Config Blackbox Exporter
cat > /app/monitor/blackbox_exporter/blackbox.yml << EOF
modules:
http_2xx:
prober: http
timeout: 10s
http:
method: GET
valid_http_versions: [HTTP/1.1, HTTP/2]
valid_status_codes: [] #if null, default: 2xx
fail_if_ssl: false
fail_if_not_ssl: false
tls_config:
insecure_skip_verify: false
http_post_2xx:
prober: http
http:
method: POST
tcp_connect:
prober: tcp
timeout: 10s
tcp:
preferred_ip_protocol: ip4
pop3s_banner:
prober: tcp
tcp:
query_response:
- expect: "^+OK"
tls: true
tls_config:
insecure_skip_verify: false
grpc:
prober: grpc
grpc:
tls: true
preferred_ip_protocol: "ip4"
grpc_plain:
prober: grpc
grpc:
tls: false
service: "service1"
ssh_banner:
prober: tcp
tcp:
query_response:
- expect: "^SSH-2.0-"
- send: "SSH-2.0-blackbox-ssh-check"
irc_banner:
prober: tcp
tcp:
query_response:
- send: "NICK prober"
- send: "USER prober prober prober :prober"
- expect: "PING :([^ ]+)"
send: "PONG "
- expect: "^:[^ ]+ 001"
icmp:
prober: icmp
icmp_ttl5:
prober: icmp
timeout: 5s
icmp:
ttl: 5
EOF
1.4 Start Service
systemctl enable blackbox_exporter node_exporter
systemctl restart blackbox_exporter node_exporter
systemctl status blackbox_exporter node_exporter
2 Install Prometheus Server
2.1 Install Monitoring Tools
mkdir -p /app/monitor
cd /app/monitor
wget https://github.com/prometheus/prometheus/releases/download/v2.51.1/prometheus-2.51.1.linux-amd64.tar.gz
wget https://github.com/prometheus/alertmanager/releases/download/v0.27.0/alertmanager-0.27.0.linux-amd64.tar.gz
wget https://github.com/prometheus/node_exporter/releases/download/v1.7.0/node_exporter-1.7.0.linux-amd64.tar.gz
wget https://github.com/prometheus/blackbox_exporter/releases/download/v0.25.0/blackbox_exporter-0.25.0.linux-amd64.tar.gz
tar -xvf prometheus-2.51.1.linux-amd64.tar.gz
tar -xvf alertmanager-0.27.0.linux-amd64.tar.gz
tar -xvf node_exporter-1.7.0.linux-amd64.tar.gz
tar -xvf blackbox_exporter-0.25.0.linux-amd64.tar.gz
mv alertmanager-0.27.0.linux-amd64 alertmanager
mv blackbox_exporter-0.25.0.linux-amd64 blackbox_exporter
mv node_exporter-1.7.0.linux-amd64 node_exporter
mv prometheus-2.51.1.linux-amd64 prometheus
cd prometheus && wget https://github.com/VictoriaMetrics/VictoriaMetrics/releases/download/v1.101.0/victoria-metrics-linux-amd64-v1.101.0.tar.gz && tar -xvf victoria-metrics-linux-amd64-v1.101.0.tar.gz && rm -f *.tar.gz && cd /app/monitor
#https://grafana.com/grafana/download
# ubuntu
sudo apt-get install -y adduser libfontconfig1 musl
wget https://dl.grafana.com/enterprise/release/grafana-enterprise_11.0.0_amd64.deb
sudo dpkg -i grafana-enterprise_11.0.0_amd64.deb
# centos
sudo yum install -y https://dl.grafana.com/enterprise/release/grafana-enterprise-10.4.2-1.x86_64.rpm
mkdir alertmanager/logs
mkdir prometheus/rules
rm -f *.tar.gz
2.2 Config Systemd Service
# groupadd prometheus
# useradd -g prometheus -m -d /var/lib/prometheus -s /sbin/nologin prometheus
# please use a user instead of root in production env
cat > /lib/systemd/system/prometheus.service << EOF
[Unit]
Description=prometheus
After=network.target
[Service]
Type=simple
User=root
ExecStart=/app/monitor/prometheus/prometheus --config.file=/app/monitor/prometheus/prometheus.yml --storage.tsdb.path=/var/lib/prometheus --storage.tsdb.retention=15d --log.level=info
Restart=on-failure
[Install]
WantedBy=multi-user.target
EOF
cat > /lib/systemd/system/alertmanager.service << EOF
[Unit]
Description=alertmanager
Documentation=https://github.com/prometheus/alertmanager
After=network.target
[Service]
Type=simple
User=root
ExecStart=/app/monitor/alertmanager/alertmanager --config.file=/app/monitor/alertmanager/alertmanager.yml --log.level=info --log.format=json
StandardOutput=append:/app/monitor/alertmanager/logs/alertmanager.log
StandardError=append:/app/monitor/alertmanager/logs/alertmanager.log
Restart=on-failure
[Install]
WantedBy=multi-user.target
EOF
cat > /lib/systemd/system/node_exporter.service << EOF
[Unit]
Description=node_export
Documentation=https://github.com/prometheus/node_exporter
After=network.target
[Service]
Type=simple
User=root
ExecStart=/app/monitor/node_exporter/node_exporter
Restart=on-failure
[Install]
WantedBy=multi-user.target
EOF
cat > /lib/systemd/system/blackbox_exporter.service << EOF
[Unit]
Description=blackbox_exporter
After=network.target
[Service]
User=root
Type=simple
ExecStart=/app/monitor/blackbox_exporter/blackbox_exporter --config.file=/app/monitor/blackbox_exporter/blackbox.yml
Restart=on-failure
[Install]
WantedBy=multi-user.target
EOF
cat > /lib/systemd/system/victoriametrics.service << EOF
[Unit]
After=network.target
[Service]
Type=simple
User=root
ExecStart=/app/monitor/prometheus/victoria-metrics-prod
WorkingDirectory=/app/monitor/prometheus
Restart=on-failure
[Install]
WantedBy=multi-user.target
EOF
ln -s /app/monitor/blackbox_exporter/blackbox_exporter /usr/bin/blackbox_exporter
ln -s /app/monitor/node_exporter/node_exporter /usr/bin/node_exporter
ln -s /app/monitor/alertmanager/alertmanager /usr/bin/alertmanager
ln -s /app/monitor/prometheus/prometheus /usr/bin/prometheus
ln -s /app/monitor/prometheus/victoriametrics /usr/bin/victoriametrics
# can backup data with vmbackup-prod to s3
ln -s /app/monitor/prometheus/victoriametricsUtils/vmbackup-prod /usr/bin/vmbackup
ln -s /usr/share/grafana/bin/grafana /usr/bin/grafana-server
2.3 Config Tools Configuration
cat >/app/monitor/blackbox_exporter/blackbox.yml <<EOF
modules:
http_2xx:
prober: http
timeout: 10s
http:
method: GET
valid_http_versions: [HTTP/1.1, HTTP/2]
valid_status_codes: [] #if null, default: 2xx
fail_if_ssl: false
fail_if_not_ssl: false
tls_config:
insecure_skip_verify: false
http_post_2xx:
prober: http
http:
method: POST
tcp_connect:
prober: tcp
timeout: 10s
tcp:
preferred_ip_protocol: ip4
pop3s_banner:
prober: tcp
tcp:
query_response:
- expect: "^+OK"
tls: true
tls_config:
insecure_skip_verify: false
grpc:
prober: grpc
grpc:
tls: true
preferred_ip_protocol: "ip4"
grpc_plain:
prober: grpc
grpc:
tls: false
service: "service1"
ssh_banner:
prober: tcp
tcp:
query_response:
- expect: "^SSH-2.0-"
- send: "SSH-2.0-blackbox-ssh-check"
irc_banner:
prober: tcp
tcp:
query_response:
- send: "NICK prober"
- send: "USER prober prober prober :prober"
- expect: "PING :([^ ]+)"
send: "PONG "
- expect: "^:[^ ]+ 001"
icmp:
prober: icmp
icmp_ttl5:
prober: icmp
timeout: 5s
icmp:
ttl: 5
EOF
cat >/app/monitor/prometheus/rules/rules-node.yml <<EOF
groups:
- name: alert-rules.yml
rules:
- alert: InstanceStatus
expr: up{job="node"} == 0
for: 60s
labels:
severity: "critical"
annotations:
region: HongKong-IDC
description: Server has been down for more than 60 seconds
EOF
tee ~ /app/monitor/prometheus/rules/rules-blackbox-exporter.yml <<"EOF"
groups:
- name: blackbox
rules:
# Blackbox probe failed
- alert: BlackboxProbeFailed
expr: probe_success == 0
for: 5m
labels:
severity: critical
annotations:
summary: Blackbox probe failed (instance {{ $labels.instance }})
description: "Probe failed\n VALUE = {{ $value }}\n LABELS = {{ $labels }}\n Once per minute, 5 consecutive failures\n"
# Blackbox slow probe
- alert: BlackboxSlowProbe
expr: avg_over_time(probe_duration_seconds[1m]) > 10
for: 5m
labels:
severity: warning
annotations:
summary: Blackbox slow probe (instance {{ $labels.instance }})
description: "Blackbox probe took more than 10s to complete\n VALUE = {{ $value }}\n LABELS = {{ $labels }}\n Once per minute, 5 consecutive failures\n"
# Blackbox probe HTTP failure
- alert: BlackboxProbeHttpFailure
expr: probe_http_status_code <= 199 OR probe_http_status_code >= 400
for: 5m
labels:
severity: critical
annotations:
summary: Blackbox probe HTTP failure (instance {{ $labels.instance }})
description: "HTTP status code is not 200-399\n VALUE = {{ $value }}\n LABELS = {{ $labels }}"
# Blackbox probe slow HTTP
- alert: BlackboxProbeSlowHttp
expr: avg_over_time(probe_http_duration_seconds[1m]) > 10
for: 5m
labels:
severity: warning
annotations:
summary: Blackbox probe slow HTTP (instance {{ $labels.instance }})
description: "HTTP request took more than 10s\n VALUE = {{ $value }}\n LABELS = {{ $labels }}"
# Blackbox probe slow ping
- alert: BlackboxProbeSlowPing
expr: avg_over_time(probe_icmp_duration_seconds[1m]) > 10
for: 5m
labels:
severity: warning
annotations:
summary: Blackbox probe slow ping (instance {{ $labels.instance }})
description: "Blackbox ping took more than 10s\n VALUE = {{ $value }}\n LABELS = {{ $labels }}"
EOF
cat >/app/monitor/alertmanager/alertmanager.yml <<EOF
global:
smtp_smarthost: 'xxxx'
smtp_from: 'xxxxxx'
smtp_auth_username: 'xxxx'
smtp_auth_password: '123546'
smtp_require_tls: false
templates:
- '/alertmanager/template/*.tmpl'
route:
group_by: ['alertname', 'cluster', 'service']
group_wait: 30s
group_interval: 5m
repeat_interval: 10m
receiver: default-receiver
receivers:
- name: 'default-receiver'
email_configs:
- to: '[email protected]'
html: ''
headers: { Subject: "[WARN] email test" }
- name: 'webhook'
webhook_configs:
- url: 'http://localhost:9093xxxxxxx'
send_resolved: true
EOF
cat >/app/monitor/prometheus/prometheus.yml <<EOF
global:
scrape_interval: 60s # Set the scrape interval to every 15 seconds. Default is every 1 minute.
evaluation_interval: 60s # Evaluate rules every 15 seconds. The default is every 1 minute.
external_labels:
datacenter: HongKong-IDC
# save ts_data to victoria_metrics
remote_write:
- url: http://localhost:8428/api/v1/write
alerting:
alertmanagers:
- static_configs:
- targets:
- localhost:9093
rule_files:
- "/app/prometheus/rules/rule*.yml"
scrape_configs:
- job_name: "prometheus"
static_configs:
- targets: [ 'localhost:9090' ]
- job_name: "HongKong-IDC"
static_configs:
- targets: [ "10.0.0.1:9100" ]
EOF
2.4 Start Monitoring Services
systemctl enable blackbox_exporter node_exporter prometheus grafana-server alertmanager victoriametrics
systemctl restart blackbox_exporter node_exporter prometheus grafana-server alertmanager victoriametrics
systemctl status blackbox_exporter node_exporter prometheus grafana-server alertmanager victoriametrics
3 Grafana Configuration
User can edit their own configuration file /etc/grafana/grafana.ini and then restart grafana by systemctl restart grafana-server.
3.1 Paths Section
This section allows you to define paths for logging, data storage, and plugins.
data = "/var/lib/grafana"
logs = "/var/log/grafana"
plugins = "/var/lib/grafana/plugins"
3.2 Server Section
Configures the HTTP server.
http_port = 3000
domain = "localhost"
root_url = "%(protocol)s://%(domain)s:%(http_port)s/"
3.3 Database Section
Specifies the database settings (Grafana supports SQLite, MySQL, and PostgreSQL).
type = "sqlite3"
host = "127.0.0.1:3306"
name = "grafana"
user = "root"
password = "secret"
3.4 Security Section
Manages security settings such as login settings and secret keys.
admin_user = "admin"
admin_password = "admin"
secret_key = "xxxxxxxxxxxxxxxxx"
3.5 Authentication Section
Configures authentication methods like OAuth, Basic Auth, LDAP, etc.
disable_login_form = false
oauth_auto_login = true
3.6 Logging Section
Controls the logging level and format.
mode = "console"
level = "info"
3.7 Email Section
Used for configuring email settings for alerts.
enabled = true
host = "smtp.example.com:587"
user = "[email protected]"
password = "password"
3.8 Alerting Section
Configures the alerting feature in Grafana.
enabled = true
execute_alerts = true
These settings can be adjusted to meet the specific needs of your Grafana installation, whether it's changing the database backend, adjusting the HTTP server settings, or configuring security and authentication mechanisms.
Remember that any changes to the grafana.ini file require a restart of the Grafana server to take effect.
4 Grafana Dashboard
Try to log in localhost:3000 with default user admin and password admin if you do not change the configuration in # 3.4 and then reset the password.
4.1 Import Datasource
Import the datasource as below, select the victoriametrics as the datasource as default and save it if you set remote_write in prometheus.yml, otherwise, you can use the default prometheus as the datasource.

4.2 Import Dashboard
Import the node exporter full dashboard as below.

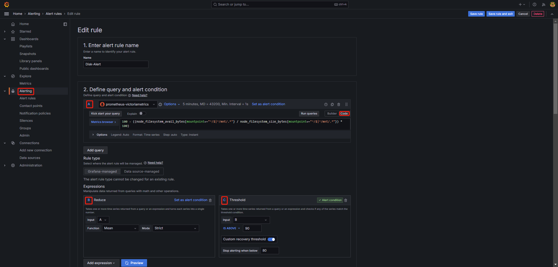
4.3 Import Alert Rules
4.3.1 Cpu Demo Rule
100 - (avg by(instance) (rate(node_cpu_seconds_total{mode="idle"}[5m])) * 100)

4.3.2 Disk Demo Rule
# check root path: / and mount path: /mnt/*
100 - ((node_filesystem_avail_bytes{mountpoint=~"^/$|^/mnt/.*"} / node_filesystem_size_bytes{mountpoint=~"^/$|^/mnt/.*"}) * 100)

4.3.3 RAM Demo Rule
100 - ((node_memory_MemAvailable_bytes * 100) / node_memory_MemTotal_bytes)
